Kestra is language-agnostic—run custom scripts in any flow.
Run custom Python, R, Julia, Node.js, Shell scripts, and more in isolated Docker containers.
Tasks running in Docker containers
Many tasks in Kestra run in dedicated Docker containers, including:
- Script tasks running Python, Node.js, R, Julia, Bash, and more
- Singer tasks running data ingestion syncs
- dbt tasks running dbt jobs
Kestra uses Docker to ensure these tasks run in a consistent environment and avoid dependency conflicts.
These tasks require a Docker daemon running on the host. Refer to the Troubleshooting guide if you encounter any issues configuring Docker.
Defining a Docker task runner
To run a task in a Docker container, set the taskRunner property with the type io.kestra.plugin.scripts.runner.docker.Docker:
taskRunner:
type: io.kestra.plugin.scripts.runner.docker.Docker
Many tasks, including Python, use the io.kestra.plugin.scripts.runner.docker.Docker task runner by default.
Using the containerImage property, you can define the Docker image for the task. You can use any image from a public or private container registry, or a custom local image built from a Dockerfile. You may even build a Docker image using the Docker plugin in one task and reference the built image by the tag in a downstream task.
containerImage: ghcr.io/kestra-io/pydata:latest
The taskRunner property also allows you to configure credentials with nested username and password properties to authenticate a private container registry.
id: private_docker_image
namespace: company.team
tasks:
- id: custom_image
type: io.kestra.plugin.scripts.python.Script
taskRunner:
type: io.kestra.plugin.scripts.runner.docker.Docker
credentials:
username: your_username
password: "{{ secret('GITHUB_ACCESS_TOKEN') }}"
containerImage: ghcr.io/your_org/your_package:tag
script: |
print("this runs using a private container image")
Each script task’s documentation (e.g., Python, R, Julia, Node.js, and Shell) provides more details about available taskRunner properties.
Run a script without a language plugin
You can also use the Docker Task Runner to run scripts of a programming language that does not have a plugin built in to Kestra like Python, Julia, and the others above. Below we use a combination of Namespace files and the Docker task to run a simple script written in Go.
A dedicated Go plugin was added in Kestra 0.23. Refer to the Go plugin documentation for more details.
The flow below uses the latest Go container image, golang:latest. Also make sure to enable Namespace files with enabled: true.
id: golang
namespace: tutorial
tasks:
- id: go
type: io.kestra.plugin.scripts.shell.Commands
taskRunner:
type: io.kestra.plugin.scripts.runner.docker.Docker
containerImage: golang:latest
namespaceFiles:
enabled: true
commands:
- go run scripts/hello_world.go
Next, we need to make sure the scripts/hello_world.go path exists in our Namespace file directory. After saving your flow, click on Files and add the following file into a folder called scripts:
package main
import "fmt"
func main() {
fmt.Println("Hello, World!")
}
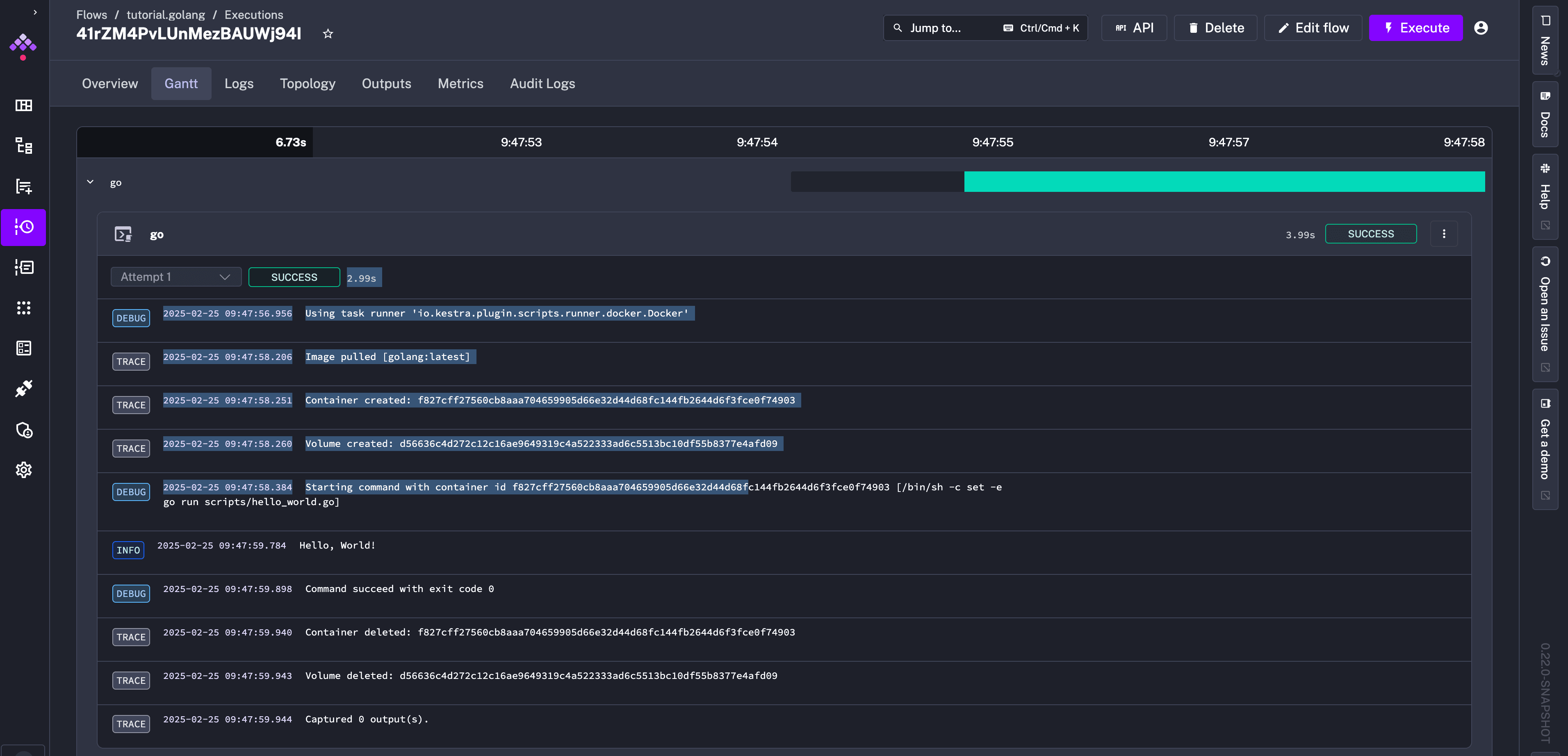
Once saved, click Execute to see the "Hello World!" message in the execution logs.

For more examples of running scripts in Docker containers, check the Script tasks page.
Run a script task with Process task runner
Instead of executing commands in a Docker container, you can run a shell command as a child process on the Kestra host with the Process task runner. The example flow below demonstrates running a simple "Hello World" Shell script specifying the taskRunner as type: io.kestra.plugin.core.runner.Process:
id: process_script_runner
namespace: company.team
tasks:
- id: shell
type: io.kestra.plugin.scripts.shell.Commands
taskRunner:
type: io.kestra.plugin.core.runner.Process
commands:
- echo "Hello World!"
The Process task runner is useful if you want to access local files, for example, to take advantage of locally configured software libraries and virtual environments. For more details, check out the Process task runner documentation
Next steps
Congrats! 🎉 You've completed the tutorial.
Next, you can dive into:
- Architecture
- Key concepts
- Plugins to integrate with external systems
- Deployments to deploy Kestra to production.
Was this page helpful?